Back to Products


A
ARiL
OSOS / AMR System
TCP/IP-based remote meter reading and meter data management system for distribution companies. Supports 34 gateway protocols, fully compatible with DLMS/COSEM and IEC-62056-21 compliant meters. Deployed across 19/21 distribution zones in Turkey with 3M+ meters managed at national scale.
Request Demo for ARiLKey Features
34 gateway protocol support
DLMS/COSEM & IEC-62056-21 compliant
EPIAS settlement integration
Billing system integration
Measurement & profile management
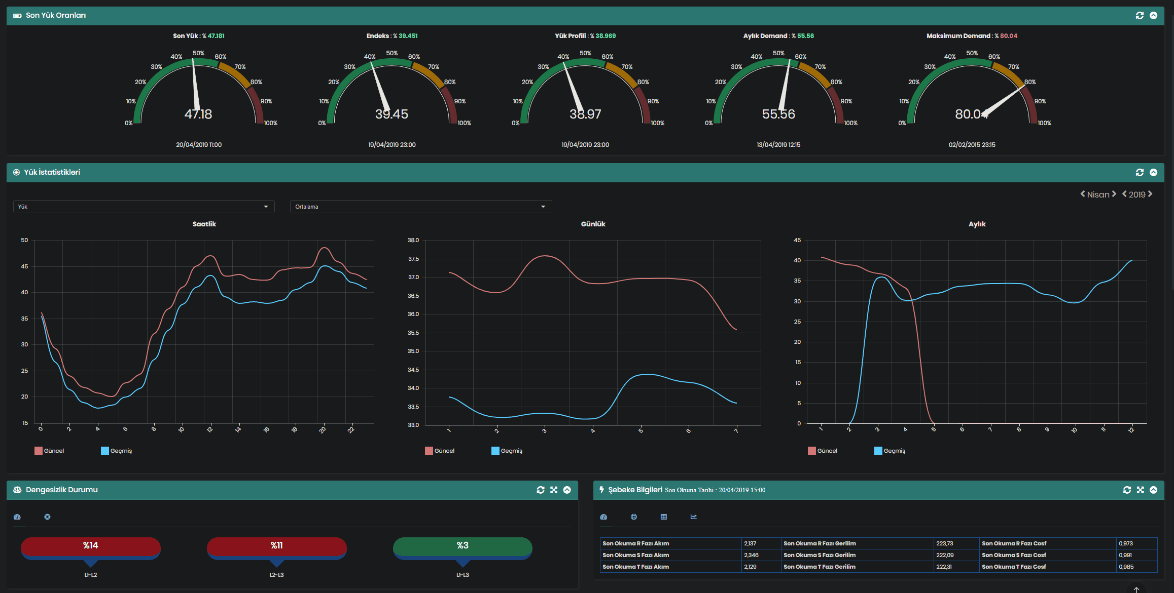
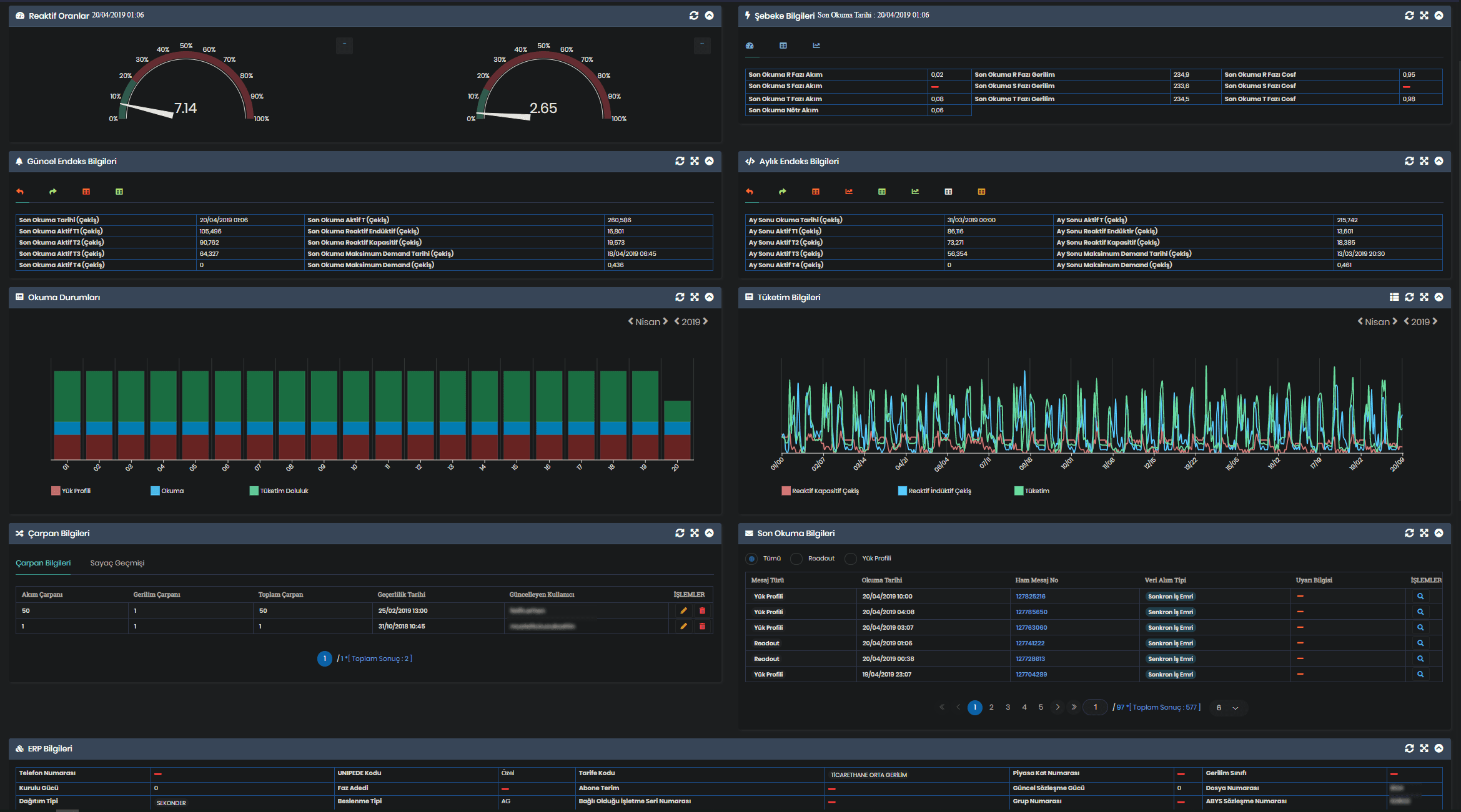
Distribution transformer load & imbalance management
Street lighting automation
High voltage entry meter integration
Remote connect/disconnect
Customer portal & supplier portal
API access
Modules
H
HESField Data Source Reading
I
IOMIoT-Based Remote Meter Reading
S
SBSSubscriber Management (Standard AMR)
S
SBTTransformer Load/Balance Optimization
L
LHTLighting Management
R
RTLEPIAS Settlement
I
INTSystem Integrations
V
VEEData Quality & Forecasting
D
DWHCentral Reporting
M
MAPGeographic & Graphical Reporting
M
MMSMobile Assembly & Maintenance
M
MRDAdvanced Mobile Meter Reading
M
MOBMeter Calibration Lab Management
C
CPLEnd-User Production/Consumption Tracking
S
SPLSupplier Portfolio Tracking
W
WFMWorkforce Management
Screenshots



